Acunetix: Giải Pháp Quét Bảo Mật Web Toàn Diện
Acunetix là một trình quét bảo mật web được thiết kế dành cho các tổ chức và doanh nghiệp . Công cụ này hỗ trợ bạn trong việc xác định và khắc phục các lỗ hổng bảo mật tiềm ẩn trên toàn bộ nội dung web quan trọng.
Với Acunetix, việc bảo vệ tài sản số trở nên dễ dàng hơn bao giờ hết. Nó giúp đảm bảo an toàn cho các ứng dụng web, website và dữ liệu của bạn.

Lợi Ích Khi Sử Dụng Acunetix
- Phát hiện lỗ hổng bảo mật: Xác định các điểm yếu trong hệ thống web của bạn.
- Đánh giá rủi ro: Ước tính mức độ nghiêm trọng của từng lỗ hổng.
- Báo cáo chi tiết: Cung cấp thông tin đầy đủ để khắc phục các vấn đề bảo mật.
- Tự động hóa: Giảm thiểu công sức và thời gian cần thiết cho việc quét bảo mật.
Acunetix không chỉ là một công cụ quét, mà còn là một giải pháp toàn diện giúp bạn nâng cao mức độ bảo mật cho các ứng dụng và website của mình.
Việc sử dụng Acunetix thường xuyên sẽ giúp bạn chủ động phòng ngừa các cuộc tấn công mạng và bảo vệ dữ liệu quan trọng.
Tải xuống Acunetix
Acunetix là một phần mềm bảo mật tự động, được thiết kế để đánh giá mức độ an toàn của các trang web thông qua việc xác định các lỗ hổng bảo mật tiềm ẩn. Các lỗ hổng này bao gồm SQL Injection, Cross-site Scripting (XSS) và nhiều loại lỗ hổng khác có thể bị khai thác bởi các tác nhân xấu.
Về cơ bản, Acunetix có khả năng quét toàn bộ cấu trúc của một trang web hoặc ứng dụng web, miễn là chúng có thể được truy cập thông qua trình duyệt web và sử dụng các giao thức HTTP/HTTPS.

Acunetix mang đến một giải pháp toàn diện và khác biệt trong việc phân tích bảo mật cho cả các ứng dụng web được xây dựng tùy chỉnh và các ứng dụng web có sẵn. Khả năng tương thích của nó mở rộng đến các ứng dụng web sử dụng JavaScript , AJAX và các công nghệ Web 2.0.
Công cụ này sở hữu một trình thu thập thông tin (crawler) tiên tiến, có khả năng tìm kiếm và lập chỉ mục hầu hết mọi loại tệp tin trên trang web.

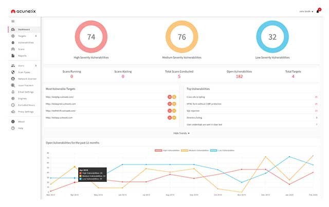
Với khả năng phát hiện hơn 7.000 loại lỗ hổng khác nhau, bao gồm SQL Injection, XSS, các vấn đề cấu hình sai và mật khẩu yếu, Acunetix giúp bảo vệ trang web của bạn khỏi các cuộc tấn công mạng.
Những tính năng nổi bật của Acunetix
Acunetix có khả năng phát hiện hơn 7.000 loại lỗ hổng khác nhau, bao gồm các vấn đề như SQL injection, XSS (Cross-Site Scripting), cấu hình sai, mật khẩu không đủ mạnh, dữ liệu cơ sở dữ liệu bị lộ và các lỗ hổng ngoài băng tần.
Công cụ này thực hiện quét toàn diện trên tất cả các trang web, ứng dụng web, và cả những ứng dụng web phức tạp được xây dựng trên HTML5 và JavaScript hiện đại.
Với công nghệ ghi macro tiên tiến, Acunetix cho phép quét các biểu mẫu phức tạp, thậm chí cả những khu vực được bảo vệ bằng mật khẩu trên trang web một cách hiệu quả.
Tính năng quét nhanh giúp tiết kiệm thời gian đáng kể, cho phép xác định các lỗ hổng bảo mật quan trọng một cách tức thì mà không gây ảnh hưởng đến hiệu suất mạng hoặc quá tải máy chủ.
Quá trình quản lý các vấn đề bảo mật đã được phát hiện trở nên dễ dàng hơn nhờ chức năng quản lý lỗ hổng tích hợp sẵn. Đồng thời, Acunetix cũng hỗ trợ tích hợp với các hệ thống theo dõi hiện có như Jira , GitHub , GitLab, Azure DevOps, Bugzilla và Mantis.
Giải đáp thắc mắc thường gặp về Acunetix
- Acunetix là gì? Acunetix là một trình quét bảo mật web được thiết kế cho các tổ chức và doanh nghiệp, giúp phát hiện và khắc phục các lỗ hổng bảo mật trên các nội dung web quan trọng.
- Những loại lỗ hổng bảo mật nào được Acunetix phát hiện? Acunetix có thể phát hiện hơn 7.000 lỗ hổng, bao gồm SQL Injection, Cross-site scripting (XSS), cấu hình sai, mật khẩu yếu, cơ sở dữ liệu bị lộ và các lỗ hổng ngoài băng tần.
- Acunetix có thể quét những loại trang web hoặc ứng dụng nào? Acunetix có khả năng quét bất kỳ trang web hoặc ứng dụng web nào có thể truy cập thông qua trình duyệt web và sử dụng giao thức HTTP/HTTPS, bao gồm cả các ứng dụng web phức tạp sử dụng HTML5, JavaScript, AJAX và Web 2.0.
- Những tính năng nổi bật của Acunetix là gì? Acunetix cung cấp các tính năng như quét các biểu mẫu phức tạp và khu vực được bảo vệ bằng mật khẩu, quét nhanh để tìm ra các lỗ hổng chính, quản lý lỗ hổng bảo mật và tích hợp với các hệ thống quản lý theo dõi lỗi như Jira, GitHub, GitLab, Azure DevOps, Bugzilla hoặc Mantis.
- Acunetix có hỗ trợ các công nghệ web hiện đại không? Có, Acunetix hỗ trợ phân tích các ứng dụng web tùy chỉnh và có sẵn, bao gồm các ứng dụng sử dụng JavaScript, AJAX và Web 2.0.
- Acunetix giúp tiết kiệm thời gian quét lỗ hổng như thế nào? Acunetix sử dụng tính năng quét nhanh để xác định các lỗ hổng chính một cách nhanh chóng mà không gây ảnh hưởng đến mạng hoặc quá tải máy chủ.
- Acunetix có thể tích hợp với những hệ thống quản lý lỗ hổng nào? Acunetix có thể tích hợp với các hệ thống theo dõi lỗi như Jira, GitHub, GitLab, Azure DevOps, Bugzilla hoặc Mantis.
Xem thêm: Acunetix 14: Phần mềm quét lỗ hổng website hàng đầu .





















